Live Text
How to add, edit, and customize live text across reports, dashboards, and consolidations
In this article:
- What is Live Text?
- Live Text in a Report
- Live Text in a Dashboard
- Live Text Sentences
- Conditional Formatting for Live Text
- Filtering Live Text by Class or Department
- Using Sheets Data for Live Text
- Live Text in Consolidations
- Tips and Best Practices
What Is Live Text?
Live text is dynamic text you can add to your reports and dashboards that stays up to date automatically. As your accounting software syncs with new data, live text reflects those changes without manual updates.
For example, you can add "Total Income for Last Month" to a report.

Each time you open that report, the figure will display the prior month's total income, based on the Book Month, regardless of when the report was created.
Live text is especially powerful when building report templates. Instead of updating numbers company by company, you can build one template and let live text populate the correct data for each client automatically, saving hours of work.
Live Text in a Report
Adding Live Text
To add live text to a report, open the left toolbar in the report builder and click the Live Text icon.
This expands the live text panel, where you can configure what data to display.

Data type options:
- Actuals
- Budget/Forecast
- Actual vs. Budget/Forecast
- Actual-Comparisons
Date range options:
- Preset rolling ranges (e.g., Last Month, Year to Date, Trailing 12)
- Custom date range
Because these are live, the values will update over time.
Formatting options:
- Abbreviate data (e.g., display $1.2M instead of $1,200,000)
- Display negative numbers with parentheses instead of a minus sign
Once your settings are configured, scroll down to browse available live text fields. A data preview appears next to each option.
With the Custom option, you can click the + symbol to create live text using bookkeeping data or data from other sources.

To add live text to your report, simply drag and drop it onto the page.

Once placed, live text behaves like any other text element — you can adjust font, size, color, and alignment using the top toolbar.

You can also drag live text into an existing text box, where it will inherit that box's formatting. Live text will appear with a blue highlight, compared to static text.


When you double-click inside a live text box to edit it, you will see the underlying data reference (e.g., "Total Income"), so you always know exactly what data is being displayed. The data reference will appear in curly brackets { }:
Updating Live Text Dates in a Report
If you need to change the date range for live text that has already been placed in a report:
- Click Live Text in the left toolbar, then select Edit Live Text.
- Select Date Override.
- Choose the new date range you want to display.
- To update multiple live text fields at once, use the page filter to narrow results to the relevant page, then check the boxes next to the live text fields you want to change.
- Click Select All (if applicable), then Apply to Selected.
- Click Done to exit the live text settings.
You will notice the live text values on the page update immediately to reflect the new date range.



Live Text in a Dashboard
Live text can also be added directly to your dashboards.

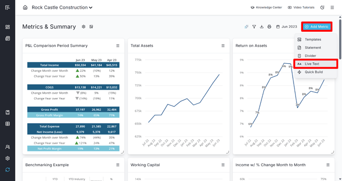
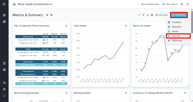
To add live text to a dashboard:
- Click Add Metric in the upper right corner of the dashboard.
- Select Live Text.
- Choose your data type (Actuals, Actual vs Comparison, Budget/Forecast, or Actual vs Budget/Forecast).
- Select the data you want to display
- Set your Date Range and any additional display options.
- Click Add to place the live text module on the dashboard.


In the additional settings, you can also customize the format of the Live Text or add Display Options. Check out this Knowledge Center article for more on Display Options: Date Drop-down Ability and Display Options: Class/Dept Filter Override.

Live Text Sentences
Beyond displaying a single value, live text can also display a full sentence that puts the number in context.

This is particularly useful when using comparison data types such as Actual vs. Budget/Forecast or Actual vs Comparison, and is available in both reports and dashboards.
To use this feature, open the Live Text panel in a report and toggle the display type from Value to Sentence.
In a dashboard, check the box to Use Live Sentence.

A preview of the sentence will appear in the panel before you add it. This allows you to turn raw numbers into clear, readable narratives for your clients.
Conditional Formatting for Live Text
You can apply conditional formatting to live text when using comparison data types (Actual vs. Budget/Forecast or Actual vs Comparison). This allows your live text to visually communicate performance at a glance, and is available in both reports and dashboards.

To set this up, see our Conditional Formatting for Live Text section of our Conditional Formatting article.
Filtering Live Text by Class or Department
If your company is synced with class or department data, you can filter live text to show data for a specific class or department. This is available in both reports and dashboards.
To set this up, see our Filtering Live Text by Class or Department section of our Classes, Departments, and Locations article.
Using Sheets Data for Live Text
You can go beyond standard financial data and create custom live text using data from your Data Sheets, Google Sheets, or Excel Sheets. This is useful for displaying non-financial metrics like customer counts, headcount, custom KPIs, or calculated ratios.
Creating a Custom Live Text Field from a Sheet

To build a custom live text value, start by creating the calculation. If you are using Google Sheets or Excel Sheets, you can create the calculation directly in that sheet. If using a Reach Sheet:
- Navigate to Sheets and select Add New Sheet, then Create. Use the Reach Sheet option, give your Data Sheet a name, and then click Create Sheet.
- Click Add Data/Rows to select the data points you want to use. For example, to calculate Net Operating Income as a percentage of Total Income, select both from the Data option and set up a formula in a new Custom Row that divides one by the other.
- As new data syncs in, the formula will update automatically.
- Name your data point (e.g., Net Operating Margin), then click Save and Close.






Once your formula is ready, you can display it as live text:
In a Report:
- Navigate to the Live Text panel in a report
- Select the Actual or Actual-Comparisons data type
- Select the Date Range(s)
- Adjust the formatting as needed (e.g., amount/% change, abbreviation, negative parentheses, conditional formatting)
- Click the + symbol next to Custom, select the data point from your Sheet, and then click Add Data
- Click and drag the custom live text into the report





In a Dashboard:
- Click Add Metric > Live Text
- Select the Actual or Actual vs Comparison data type
- Under the Data option, select the sheet you want to use under Other Sources, choose the specific data point to display, and then click Add Data
- Select the Date Range(s)
- Adjust the formatting as needed (e.g., amount/% change, abbreviation, negative parentheses, conditional formatting)
- Click Add to display the live text on your dashboard





Live Text in Consolidations
Live text is fully supported in consolidated dashboards and reports, and you can display data from the consolidated totals or from each company within the consolidation.
See our Knowledge Center article on Using Live Text in Consolidations for more information.
Tips and Best Practices
- Use live text in templates. Building a report once and using live text throughout means the same template works across all your clients. The company name, data, and date ranges all update automatically when inserted as live text.
- Use the page filter when editing date ranges. If a report has live text across many pages, use the page dropdown in the Live Text Edit panel to quickly narrow down to the page you need to update.
- Combine live text with sentences. Sentence-style live text transforms numbers into plain-language insights that are easier for your audience to absorb.
- Use conditional formatting to highlight performance. Color-coded live text with up/down indicators makes it immediately clear whether numbers are trending in the right direction.
- Leverage data sheets for custom KPIs. Bring in custom ratios, operational metrics, and non-financial data to create more comprehensive, meaningful reports.
Go to the Reach Reporting app>
ARE YOU NOT CURRENTLY USING REACH REPORTING?
learn more at reachreporting.com
We are dedicated to helping you.
- Need Additional Help?
Your success is important to us.
Whether you're working as a CFO of a business or part of an accounting firm, Reach Reporting is here to improve your working knowledge of reporting and provide service tips and skills to ensure you're at the top of your game.
We make sure that you have access to staff members who are best suited to help you. We work together to resolve issues and create memorable moments that empower you to enhance your reporting skills.
We are here to listen to you. We understand that using new technology can be frustrating, so we can answer questions or jump on a quick Zoom call. Our entire staff has an in-depth knowledge of Reach Reporting and can quickly direct you to best practices to improve your reporting.
We are focused on providing solutions that save you time and increase your value. We continue to improve each day and look forward to visiting with you. Your communication with us is vital and appreciated.
Please feel free to chat with us by clicking the help chat bubble in the lower right-hand corner of this page.
Reach out to your Reach Reporting Rep and schedule a Zoom meeting by clicking the meeting link in their email signature.
Or schedule to join our ongoing webinars.
Reach Reporting is dedicated to helping provide a knowledge base that is easy to understand and informative. If you still have questions that have not been answered, please let us know by emailing support@reachreporting.com, chatting with our support team, or calling us at (877) 467-7637. We are here to ensure that you have a positive experience with Reach Reporting, as we want to continue to be the reporting solution you trust.
Need more access to Reach Reporting Resources?
Reach Reporting has a wealth of knowledge and a robust online community to support you as you create reports that provide powerful insight. Please look into the following resources.
Reach Reporting Blog: We add blogs to our site every month to give you great information in a fun and friendly manner.
Case Studies: We interview one company per month to help our clients highlight how they are using Reach Reporting and how it is improving their services and firm offerings. These case studies are invaluable to our community.
Knowledge Center: From simple to complicated, we provide step-by-step guidance to utilize every aspect of Reach Reporting in our robust knowledge center.
Video Tutorials: We know watching is sometimes easier than reading, which is why all of our tutorials are video-based in the video tutorial section of Reach Reporting and Youtube.
Social Networks: Join us on FaceBook, LinkedIn, Youtube, and Twitter.
Monthly Newsletter: Go to the footer of reachreporting.com and sign up to receive the Reach Reporting newsletters delivered directly to your inbox. Our newsletters cover tips and tricks, current events in accounting, strategies to improve your advisory services, and much more.
We look forward to helping you build insightful reports,
The Reach Reporting Team.