Conditional Formatting
Easily customize visual formatting based on data values and comparisons.
In this article:
- Overview
- Benefits of Conditional Formatting
- Getting Started with Conditional Formatting in a Metric or Statement
- Conditional Formatting for Live Text
Overview
Conditional formatting is a powerful tool that helps you quickly convey information to viewers in a visual way. Conditional formatting allows you to automatically apply colors and icons to cells based on their values or comparisons to other data. Conditional formatting can be used with a table or with live text.
Benefits of Conditional Formatting
Conditional formatting can be a very powerful tool if used correctly. It can help quickly give information to the viewer in a visual way by:
- Highlighting important trends and variances
- Drawing attention to values that meet specific criteria
- Making reports more intuitive and easier to interpret
- Providing immediate visual feedback on performance metrics
Getting Started with Conditional Formatting in a Metric or Statement
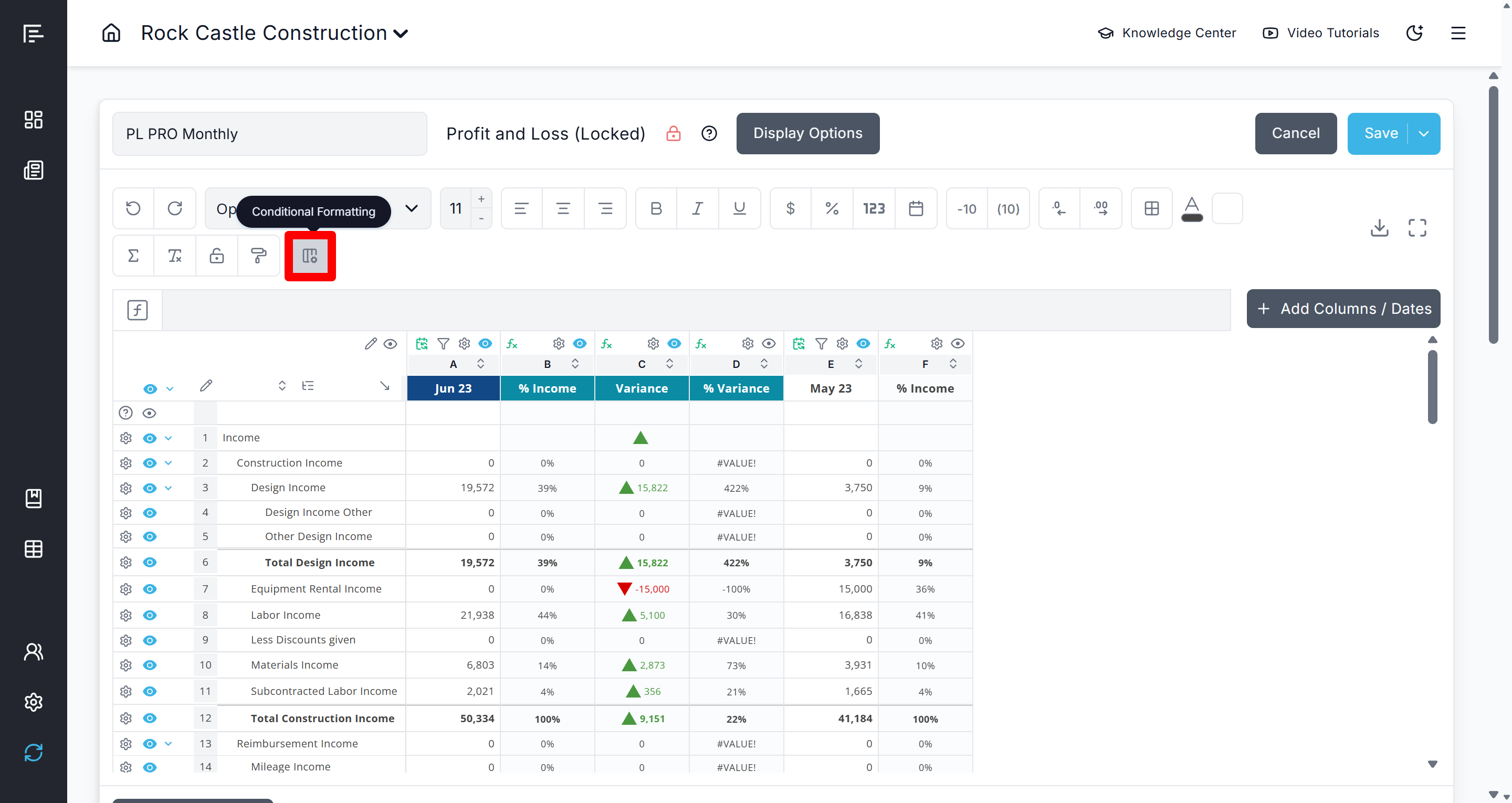
To get started, open any table metric or statement you wish to add formatting to. Once it is open, select the conditional formatting icon in the toolbar.

The formatting side panel will open, and you will see if any rules have been applied, or you can create a new rule.

Within a statement or metric, you can apply formatting to:
- Individual cells
- Specific columns or rows
You can choose sections of the statement you wish to format and decide whether to:
- Format sections compared to other columns
- Format sections compared to specific values
Important Limitations
Multi-Cell Range Limitations: Reach does not support the ability to conditionally format multiple cells compared to another set of multiple cells in the rules, which is why some rules may show up incorrectly. You would need to create separate rules for the cells unless there is a range.
Example: A1:A3 will include A2. If you don't want A2, you'd need to do two rules, one for A1 and one for A3.
Conditional Formatting for Live Text
You can add conditional formatting when using comparisons in live text.
To get started:
- Select live text from the left toolbar

2. Change the data type from "Actual" to "Actual vs Budget/Forecast" or "Actual Comparisons"

3. Once selected, you will see formatting options appear
4. Select which dates you wish to compare

5. Change the colors and icons for the "if up" and "if down" formatting

6. After setting up those settings, you can choose to show the value or use sentences within your report

7. Simply drag and drop the desired live text onto the page
This feature is useful because of the power it gives to your reports to quickly show information more visually.
Go to the Reach Reporting app>
ARE YOU NOT CURRENTLY USING REACH REPORTING?
learn more at reachreporting.com
We are dedicated to helping you.
- Need Additional Help?
Your success is important to us.
Whether you're working as a CFO of a business or part of an accounting firm, Reach Reporting is here to improve your working knowledge of reporting and provide service tips and skills to ensure you're at the top of your game.
We make sure that you have access to staff members who are best suited to help you. We work together to resolve issues and create memorable moments that empower you to enhance your reporting skills.
We are here to listen to you. We understand that using new technology can be frustrating, so we can answer questions or jump on a quick Zoom call. Our entire staff has an in-depth knowledge of Reach Reporting and can quickly direct you to best practices to improve your reporting.
We are focused on providing solutions that save you time and increase your value. We continue to improve each day and look forward to visiting with you. Your communication with us is vital and appreciated.
Please feel free to chat with us by clicking the help chat bubble in the lower right-hand corner of this page.
Reach out to your Reach Reporting Rep and schedule a Zoom meeting by clicking the meeting link in their email signature.
Or schedule to join our ongoing webinars.
Reach Reporting is dedicated to helping provide a knowledge base that is easy to understand and informative. If you still have questions that have not been answered, please let us know by emailing support@reachreporting.com, chatting with our support team, or calling us at (877) 467-7637. We are here to ensure that you have a positive experience with Reach Reporting, as we want to continue to be the reporting solution you trust.
Need more access to Reach Reporting Resources?
Reach Reporting has a wealth of knowledge and a robust online community to support you as you create reports that provide powerful insight. Please look into the following resources.
Reach Reporting Blog: We add blogs to our site every month to give you great information in a fun and friendly manner.
Case Studies: We interview one company per month to help our clients highlight how they are using Reach Reporting and how it is improving their services and firm offerings. These case studies are invaluable to our community.
Knowledge Center: From simple to complicated, we provide step-by-step guidance to utilize every aspect of Reach Reporting in our robust knowledge center.
Video Tutorials: We know watching is sometimes easier than reading, which is why all of our tutorials are video-based in the video tutorial section of Reach Reporting and Youtube.
Social Networks: Join us on FaceBook, LinkedIn, Youtube, and Twitter.
Monthly Newsletter: Go to the footer of reachreporting.com and sign up to receive the Reach Reporting newsletters delivered directly to your inbox. Our newsletters cover tips and tricks, current events in accounting, strategies to improve your advisory services, and much more.
We look forward to helping you build insightful reports,
The Reach Reporting Team.